CloudWize
Cloud architectural management software for global and enterprise cloud architectures, helping cloud teams increase observability, performance, compliance, cost reduction and operations.
CloudWize Introduction
What is CloudWize?
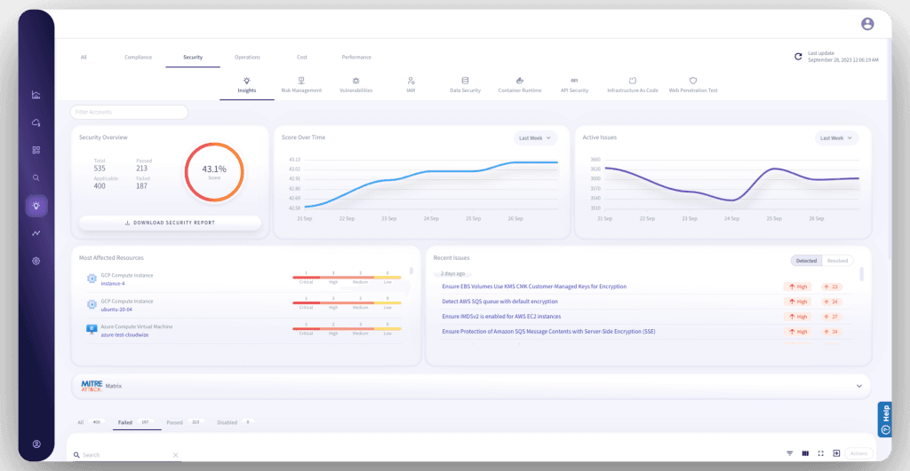
CloudWize is a no-code Cloud Security Center of Excellence that gives you maximum cloud compliance & security. Get 360° Protection from Architecture Design to Runtime. CludWize enforces cloud regulations with over 1K rules running continuously, scans your cloud vulnerabilities, and remediates them automatically. With our unique investigation graph engine, you can detect and fix cloud issues in minutes instead of days and weeks. This holistic solution offers a blackbox web app penetration test, evolved IAM (identity access management), IaC (infrastructure as code) risk scanning, Data Security Posture Management, and more. Why deal with many tools when you can have everything in one place? CNAPP + WAAP + KSPM – CSPM + CWPP + CIEM + CASB + DSPM + CNSP = CloudWize (CSCoE)
How to use CloudWize?
Visit website for more info
Why Choose CloudWize?
You should choose this if you want an all-in-one cloud security and compliance tool that’s no-code, super comprehensive, and helps you fix cloud issues in minutes instead of days.
CloudWize Features
Features
Feature information not available.
Pricing
Starter
Resources: 5,000 Over 700 predefined rules running continuously and being updated automatically from community recommendations and best practices.




