Pandora FMS
Why Choose Pandora FMS?
You should choose Pandora FMS if you want a super flexible monitoring tool that covers everything from networks to SAP and cloud environments. It’s easy to deploy, cuts down on staff needs, and gives you real-time insights to catch problems fast.
Pandora FMS is the most flexible monitoring software in the market.How do you position yourself against your competitors?Better TCO because:Single licensing, scale better, easy to deploy.Unify monitoring. Replace independent silos by a single product.Require less technical staff to operate.Cheaper services.Also:Monitoring policiesAbility to monitor inventoryLog collectionNetwork Configuration ManagementMonitoring of SAP, IBMi and other widely used technologies.
Pandora FMS Introduction
What is Pandora FMS?
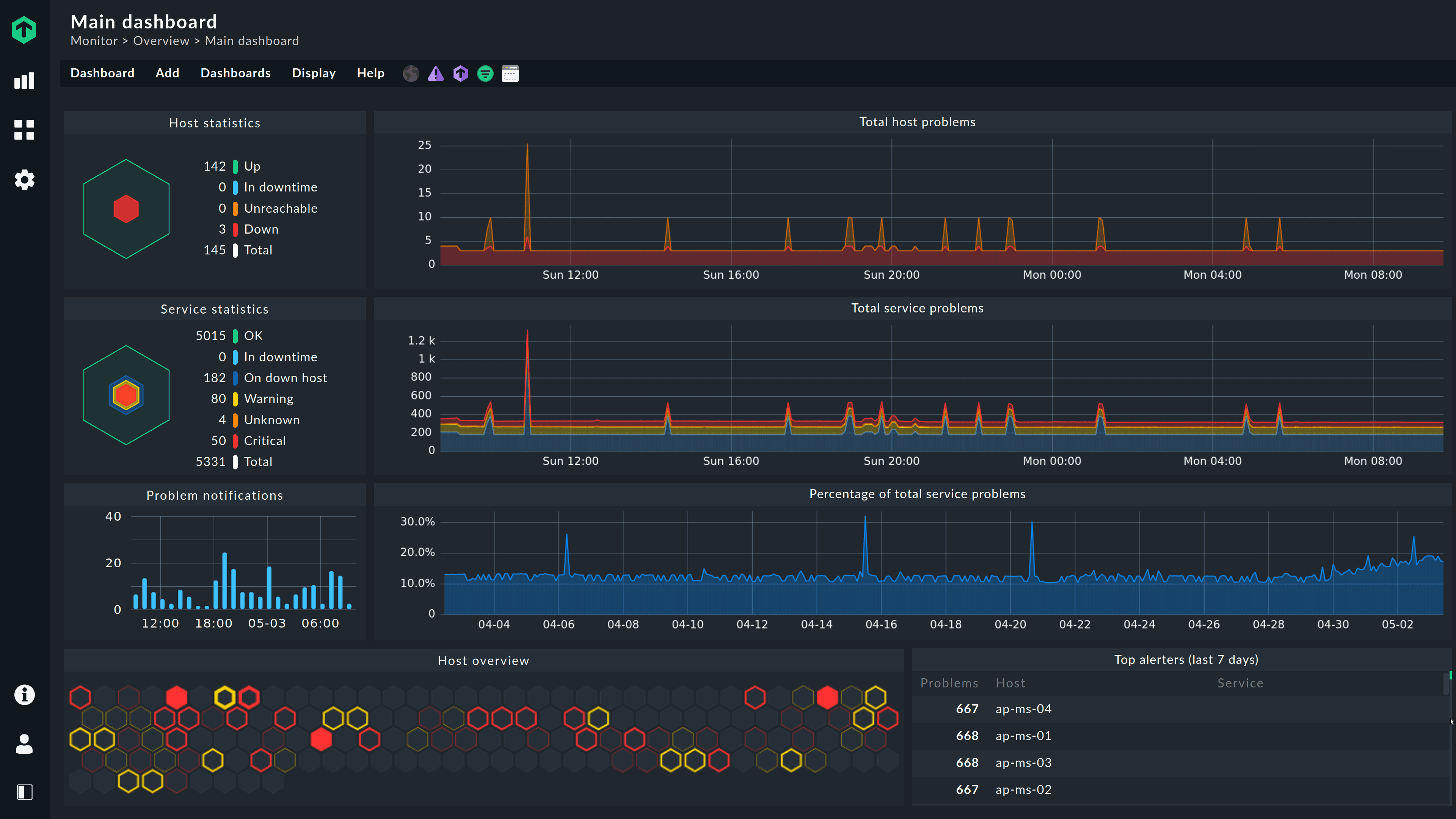
With more than 50,000 customer installations across the five continents, Pandora FMS is an out-of-the-box monitoring solution. Pandora FMS gives you the agility to find and solve problems quickly, scaling them so they can be derived from any source, on-premise, multi cloud or both of them mixed. Now you have that capability across your entire IT stack and analytics to find any problem, even the ones that are hard to find. Thanks to more than 500 plugins available, you can control and manage any application and technology, from SAP, Oracle, Lotus, Citrix or Jboss to VMware, AWS, SQL Server, Redhat, Websphere, etc.
How to use Pandora FMS?
Visit website for more info
Why Choose Pandora FMS?
You should choose Pandora FMS if you want a super flexible monitoring tool that covers everything from networks to SAP and cloud environments. It’s easy to deploy, cuts down on staff needs, and gives you real-time insights to catch problems fast.
Pandora FMS Features
Functionality
- ✓Performance Monitoring
- ✓Alerting
- ✓Multi-Network Capability
- ✓Diverse Systems Monitoring
- ✓Real-Time Analytics
- ✓Observability
Management
- ✓Performance Baseline
- ✓Data Visualization
- ✓Path Analysis
- ✓Single Pane of Glass
- ✓Dashboards and Visualization
- ✓Performance Baselines
- ✓Alerting
Visibility
- ✓Alerts and Notifications
- ✓Reporting
Pricing
FREE
Limited to 50 agents/ 600 modules
- ✓ Standard 8x5 technical support (Optional)
- ✓ Professional Services (Optional)
- ✓ Professional certification (Optional)
- ✓ Operating model (On-Premise)
- ✓ Remote monitoring SNMP, WMI and with plugins
- ✓ Monitoring with agents
- ✓ Reports, dashboards and visual consoles
- ✓ Alert system
- ✓ Multi-user and multi-tenant
- ✓ Netflow
- ✓ Network Configuration Manager
- ✓ IPAM
- ✓ Mobile Console APPs
- ✓ High availability
- ✓ Distributed Servers (Satellite)